什么樣的數控編程可提高數控加工的精度?
在數控加工程序編制中,方法、技巧使用得當,對保證和提高數控加工精度有重要的意義,(導讀:CNC加工_數控加工工藝過程 http://www.www.930my.com/Article/CNCjiagong_shukongji_1.html)。筆者在長期的實踐中,積累了一些編程經驗,介紹如下。
1、消除公差帶位置的影響
零件的許多尺寸標注有公差,且公差帶的位置不可能一致,而數控程序一般按零件輪廓編制,即按零件的基本尺寸編制,忽略了公差帶位置的影響。這樣,即使數控機床的精度很高,數控加工出的零件也有可能不符合其尺寸公差要求。

圖1
如圖1所示零件,Ø40尺寸為基軸制,Ø35尺寸為基孔制過渡配合,Ø25尺寸為基孔制過盈配合,3個尺寸的公差帶位置不同,如果編程仍按其基本尺寸Ø40、Ø35與Ø25,而不考慮公差帶位置的影響,就可能使某個尺寸數控加工不符合要求。解決問題的辦法有2種:
1)按基本尺寸編程,用半徑補償考慮公差帶位置即仍然按零件基本尺寸計算和編程,使用同一車刀加工各處外圓,而在數控加工不同公差帶位置的尺寸時,采用不同的刀具半徑補償值。用這種方法,要先知道刀尖圓弧半徑(此零件加工軌跡與X軸、Z軸平行,可不必知道刀尖圓弧半徑),所以使用不便,且只能適用于部分數控系統。
2)改變基本尺寸和公差帶位置即在保證零件極限尺寸不變的前提下,調整基本尺寸和公差帶位置。一般按對稱公差帶調整,調整后的基本尺寸及公差如圖2。編程時按調整后的基本尺寸進行,這樣在精加工時用同一把車刀,相同的刀補值(本例加工軌跡與X軸、Z軸平行,可不刀補),就可保證加工精度。當然,如果零件最終還要精加工(如精磨),為保證磨削余量充裕,也可將基本尺寸稍稍加大(此時,公差帶就不對稱)。

圖2
2、消除機床間隙的影響
當數控加工長期使用或由于其本身傳動系統結構上的原因,有可能存在反向死區誤差。這時,可在數控編程和數控加工時采取一些措施,以消除反向死區誤差,提高數控加工精度。尤其是當被加工的零件尺寸精度接近數控機床的重復定位精度時,更為重要。

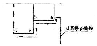
圖3
1)如圖3所示,精加工工件輪廓為a→b→c→d,如采用如圖4所示的刀具移動路線就不妥,因為從①→②的運動方向與③→④相反,會產生反向間隙,如改為圖5所示的刀具移動路線,數控加工、精加工時刀具在徑向的移動保持尺寸連續遞增趨勢,在軸向的移動保持尺寸連續向左趨勢,這樣便消除了機床的反向間隙的影響。

圖4

圖5
2)如圖6所示,工件的①、②、③、④孔的孔距要求精確,設編程坐標系原點在工件中心點,對刀點(程序起點)也為同一點。如刀具移動路線為:原點O→①→②→③→④孔,則會產生反向間隙,如改為:原點O→A→①→②→③→④,即X方向和Y方向的尺寸保持連續遞減或遞增趨勢,如保持連續遞增和遞減編程有困難.則應加過渡點,如圖7中的B點,刀具移動為A→①→②→③→④,就可消除機床反向間隙。

圖6

圖7
3減小數控系統累積誤差的影響
數控加工系統在進行快速移動和插補的運算過程中,會產生累積誤差,當它達到一定值時,會使機床產生移動和定位誤差,影響數控加工精度。以下措施可減小數控系統的累積誤差。
盡量用絕對方式編程絕對方式編程以某一固定點(工件坐標原點)為基準,每一段程序和整個數控加工過程都以此為基準。而增量方式編程,是以前一點為基準,連續執行多段程序必然產生累積誤差。
插入回參考點指令機床回參考點時,會使各坐標清零,這樣便消除了數控系統運算的累積誤差。在較長的程序中適當插入回參考點指令有益于保證加工精度。有換刀要求時,可回參考點換刀,這樣一舉兩得。
相關標簽:數控加工
相關資訊
同類文章排行
- 我們擅長做的滾花工藝有哪些方法和形式
- 一起探討鋁件、鋁件加工方法
- 【誠聘】數控車床師傅!
- 耳殼,耳機耳殼,戴式耳機外殼,海晟9年精密的cd紋高光
- 新上線!海晟五金企業PPT展示頁面
- 學習筆記:鋁氧化著色工作經驗
- 陽極氧化預處理工藝更新
- 大朗鋁硬質氧化表面處理核心的技術與鋁氧化加工處理
- 陽極氧化與化學氧化的異同
- 陽極氧化處理在近幾年中沒有實質性的突變
最新資訊文章
- 我們擅長做的滾花工藝有哪些方法和形式
- 數控車床是什么?
- 一起探討鋁件、鋁件加工方法
- 什么是鏡頭圈?
- 旋鈕應用在不同領域中
- 什么是車床加工?
- 【誠聘】數控車床師傅!
- 裝飾件,裝飾片,精美的裝飾件怎能讓人不心動
- 電腦鑼與CNC的區別?
- 電腦鑼是cnc嗎?
您的瀏覽歷史




